智能控制柜可完成设备自动化和过程自动化控制,产品性能稳定、可扩展、抗干扰能力强,并可根据用户需求量身定制,配备人机界面,实现智能操控。智能控制柜支持modbus、profibus等通讯协议,通过网络接入DCS系统,实现自动化控制,广泛应用于智能制造、新能源、水处理、仓储物流、建材化工等行业。
主要功能
1.系统构成灵活,扩展便捷;能进行连续过程的PID回路控制;并能与上位机组合成复杂的控制系统,如DDC和DCS等,实现生产过程的综合自动化。
2.使用方便,编程简单,采用简明的梯形图、逻辑图或语句表等编程语言。可在线修改程序,改变控制方案而不拆动硬件。
3.能适应各种恶劣的运行环境,抗干扰能力强,可靠性高。
4.能实现如下控制:
运动控制:控制柜可对直线运动或圆周运动进行闭环控制。广泛应用于数控机床、机器人、金属加工、电梯控制等精度要求较高的场合;
过程控制:通过模拟量I/0模块,可对温度、流量、压力等连续变化的模拟量进行控制。广泛用于恒压供水、空压机、风机水泵、中央空调、锅炉等行业;
逻辑控制:用来代替传统的继电器控制系统。广泛用于安防、交通、智能家居等。
场景应用
01
智能生产线的应用
制造业是现代工业的基石,随着信息技术、新能源、新材料等重要领域和前沿方向的革命性突破和交叉融合,引发出新一轮的产业变革。而传统的工业生产线由于其功能单一、系统独立正逐步退出当代生产系统,越来越不能适应现代企业对生产效率和产品品质提升的需求。
解决方案
智能控制柜采用大中型可编程单元作为控制器,连接生产线各传感器和执行机构,实现对生产线各设备数据的实时采集。控制器具有柔性特征,能对生产线设备流量,适时进行灵活调整,以确保生产的连续性;控制柜通过自动化数据采集(扫描),改善了数据输入的准确性和速度,同时通过工业现场总线接口,如PROFIBUS、PROFINET、CC-Link加入生产管理系统,并通过与MES及ERP系统的对接,将计划和执行的数据进行实时反馈和调整,实现对生产线的智能控制。智能控制柜的应用可实现全产线无纸化生产,所有的生产实时数据,包括各种质量数据、产能数据、需求数据、生产订单数据等都以在线方式显示于生产管理系统中,协助管理层对生产线进行监管和调度。
02
大型锅炉的应用
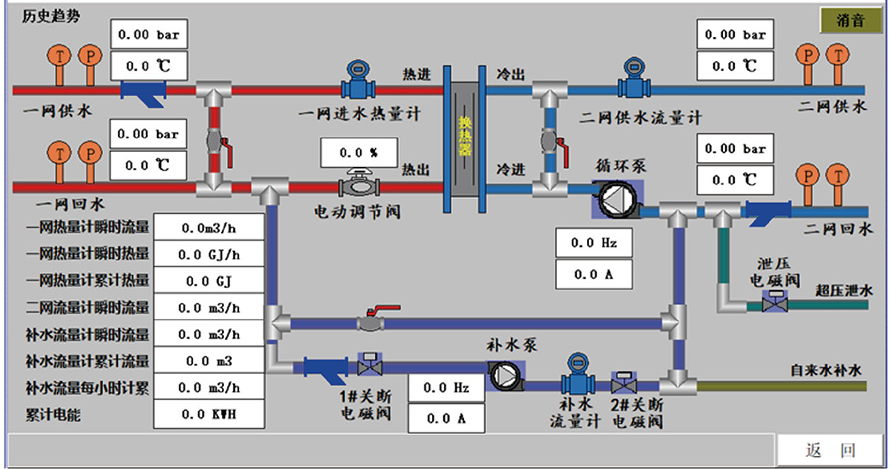
锅炉是国民经济中重要的热能供应设备。其运行时需要实时显示设备中各管线的温度、压力、流量等信号数据。同时还需根据负载情况适时调节燃气流量,燃烧器负荷、风机频率、水泵频率等执行元件参数。当前面对日趋严峻的能源和空气质量问题,节能减排显得尤为重要,故对锅炉控制系统的稳定性和控制精度也提出了较高的要求。
解决方案
智能控制柜采用S7-200smart、S7-1500系列或CP1H系列编程控制器作为控制单元,通过接线器连接PT100铂电阻传感器、S分度、K分度热电偶传感器、压力变送器等仪表采集设备的温度、压力等信号。控制柜将采集的数据通过人机界面进行显示,并将设备运行、故障、温度、压力等数据进行记录,分析烟气中水蒸汽冷凝率与排烟温度的关系,在计算冷凝率与热效率等结果的基础上,通过输出4-20mA、0-10V等模拟量信号来控制风机/水泵的频率、燃烧器的负荷、调节阀的开度等以实现锅炉稳定运行。控制柜通过网关与云平台进行数据交换,实现对设备的远程监视和智能管理。
03
大型中央空调的应用
智能控制柜采用S7-1500系列或CJ2M系列编程控制器作为控制单元,通过I/0模块采集设备温度、压力等信号,通过RS485接口采集流量、热量等数据,对所需负荷计算出最优控制曲线同时采用可编程控制器模拟量输出模块对熔液泵、调节阀进行控制。保证制冷、制暖效果,减少能源消耗、节能减排,模块化的可编程控制器适用于各种机型。智能控制柜的人机界面实时显示运行数据,记录运行事件、故障记录,绘制温度、压力趋势图,并通过网关与云平台进行数据交换以实现远程监视和智能控制。
解决方案
智能控制柜采用S7-1500系列或CJ2M系列编程控制器作为控制单元,通过I/0模块采集设备温度、压力等信号,通过RS485接口采集流量、热量等数据,对所需负荷计算出最优控制曲线同时采用可编程控制器模拟量输出模块对熔液泵、调节阀进行控制。保证制冷、制暖效果,减少能源消耗、节能减排,模块化的可编程控制器适用于各种机型。智能控制柜的人机界面实时显示运行数据,记录运行事件、故障记录,绘制温度、压力趋势图,并通过网关与云平台进行数据交换以实现远程监视和智能控制。
智能控制柜采用IP55防护等级的结构壳体,壳体内加装温湿度控制器,以保障设备适应特殊的使用环境。控制柜采用中大型可编程控制器的模拟量输入模块进行数据采集,并通过开关量输入输出模块控制热水泵、余热水的运行,监视锅炉运行状态。
